Hi, I'm
Adil Shaikh

A

Let’s Collaborate
Adil Shaikh

Blogs

Revolutionizing Log Analysis with AI - A Comprehensive Guide

Managing log data is becoming increasingly challenging as systems grow in complexity. Traditional methods, like manually sifting through logs or relying on rigid rule-based systems, are slow, error-prone, and often miss emerging threats. AI-driven log analysis addresses...

Read More →

How to Divide Metrics in Prometheus - A Step-by-Step Guide

Metric division is a powerful technique in Prometheus for deriving meaningful insights from time series data. It allows you to compare metrics on different scales, calculate rates and efficiency metrics, and identify trends and anomalies. This blog post will explore the concept of metric division in Prometheus, its importance for ...

Read More →

Top 11 Kubernetes Monitoring Tools in 2025

Monitoring a Kubernetes cluster isn't optional—it's essential. Without proper observability, identifying performance bottlenecks, debugging failed pods, or understanding system behavior at scale becomes nearly impossible. In this guide, we've compiled 11 popular Kubernetes monitoring tools, including...

Read More →

How to Set Up Prometheus and Grafana on Docker

Monitoring containerized environments effectively is crucial for debugging, capacity planning, and maintaining uptime. In this guide, we'll walk through a hands-on setup of Prometheus and Grafana entirely on Docker, ideal for local development, POCs, or staging environments, no Kubernetes required. Why Use Docker for Prometheus and Grafana?...

Read More →

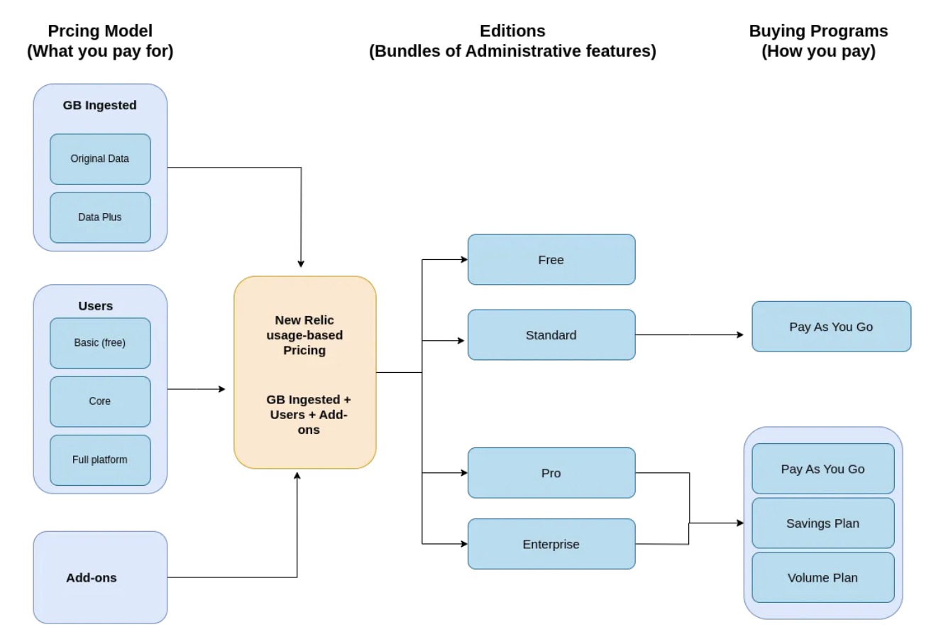
Unpacking New Relic’s Pricing – Plans, Costs & Optimization

New Relic is a leading observability platform that has embraced a usage-based pricing model, making it distinct from traditional host-based pricing structures. Whether you're new to New Relic or looking to manage rising costs, this guide will break down its pricing model, help you estimate your expenses, and offer practical tips for optimizing your observability investment. New Relic Pricing at a Glance...

Read More →

What Are Kubernetes Operators?

The Kubernetes market is booming and is expected to reach a $3.76 billion market size this year, reflecting its widespread adoption and innovation. At the same time, platform engineering is evolving rapidly with Kubernetes as its backbone. When using Kubernetes...

Read More →

Creating a Multi-Tenant Prometheus Service with Kratix

Let’s say you get Prometheus up and running for one team in your organisation. Then, all of a sudden, multiple requests start coming in from every product, project, and business unit, and they all want their own isolated monitoring setup. Suddenly...

Read More →

Internal Developer Platform vs Portal

Platform teams aim to simplify development, but as organisations scale and delivery demands rise, complexity increases fast. Balancing speed, security, and scalability presents a challenge, prompting teams to consider whether they need an internal developer platform, an... Read More →

Top 25 Platform Engineering Tools

You're probably using more tools than you think, and still not moving fast enough. As software teams scale and systems become more complex, managing infrastructure, deployments, and developer experience becomes challenging. Platform engineering has emerged as a response to this... Read More →

Kubernetes Monitoring Tools in 2025: Top 10 Picks

Monitoring Kubernetes environments is essential for maintaining application health, reliability, and efficiency. As clusters become more complex, the volume and variety of telemetry data increase, making it crucial to understand how issues at the application level can impact underlying infrastructure. Traditional approaches—...

Read More →

A Complete Guide to Kubernetes Monitoring

Kubernetes has become the backbone of modern, cloud-native infrastructure—but with its power comes complexity. Its dynamic nature, ephemeral workloads, and multi-layered architecture make monitoring essential for ensuring application performance, reliability, and scalability. Effective Kubernetes monitoring goes beyond basic metrics. It’s about gaining ...

Read More →

Cloud Native Monitoring Application

AI agentic assistants are autonomous systems that reason, decide, and act during operations incidents. They matter now because modern cloud-native systems are too complex for humans alone, cloud economics demand efficiency, and talent shortages increase operational risk...

Read More →

What Are AI Agentic Assistants in SRE and Ops?

Let's start with the High Level Design. The diagram below provides a visual representation of the services used in this project and how they are connected. This application uses EC2 Instance, Docker, DockerImage, Trivy, SonarQube, Monitoring using Prometheus & Grafana, Jenkins for CI/CD and Kubernetes itself..

Read More →

Cloud Native Monitoring Application

Project Overview and High level Design Let's start with the High Level Design. The diagram below provides a visual representation of the services used in this project and how they are connected. This application uses Python, Docker, DockerImage, Elastic Container Registry(ECR), Elastic Kub...

Read More →

AWS Event Driven Architecture

In this series, we'll build the event driven architecture using AWS Event Bridge which will pass the event generated from event generator to different end points viz API Gateway, SQS and Step Function..

Read More →

DNS Resolution using Linux command

One of the question asked in my previous interview, was kinda very normal if you are sitting for the SRE Interview and it was nothing out of the box. The question was how DNS works illustrate with the linux command?... Read More →

Internals of PIPE command in Unix based Systems

Pipes allow transfer a data between processes in the first-in-first-out manner (FIFO), and they also allow synchronization of process execution. Their implementation allows processes to communicate even though they do not know what processes are on the other end of the pipe hence results in one-directional communication channels between...

Read More →

Mlflow Integration with Kubeflow on Charmed Kubeflow

>Kubeflow on Minikube Cluster You can deploy the Kubeflow pipeline on Kubernetes/minikube cluster on Windows host machine powershell with administrative privileges using the following few commands :...

Read More →

Using K8sGPT for Kubernetes Diagnostics

Being a DevOps or MLOps professional often feels like walking a tightrope. Managing infrastructure to deploy workloads can leave us tearing our hair out. While DevOps is often associated with tools and technologies, at its core, it’s about fostering workflows and culture...

Read More →

AWS Serverless Application

LevelUp! Lab for Serverless Project Overview and High Level Design Let's start with the High Level Design. The diagram below provides a visual representation of the services used in this tutorial and how they are connected....

Read More →

AWS Event Driven Architecture Series

In this series, we'll build the event driven architecture using AWS Event Bridge which will pass the event generated from event generator to different end points viz API Gateway, SQS and Step Function...

Read More →

DNS Resolution Using Linux Commands

One of the question asked in my previous interview, was kinda very normal if you are sitting for the SRE Interview and it was nothing out of the box. The question was how DNS works illustrate with the linux command? I dove into explaining the entire DNS process, breaking down the intricate concepts of Root Level Domain (RLD), Top Level Domain (TLD), Second Level Domain (SLD), and Fully Qualified Domain Name (FQDN). The interviewer, keen on understanding the...

Read More →

Timeline

Site Reliability Engineer

INTANGLES LAB

May 2025 - Present, Pune

Managing scalable, secure, and robust infrastructure across a complex distributed stack including RabbitMQ, MQTT, Kubernetes, Cast AI, AWS, Datadog, MongoDB, ScyllaDB, TimescaleDB, Prometheus, and Grafana

Read more →

Developer Relations Engineer

Stealth AI SRE Startup

April 2025

Built Kubernetes-based demo environments to showcase real-world reliability and AI-based incident-response capabilities.

Read more →

Stealth AI Logo

Technical Content Writer

Kloudfuse

April 2025

Freelance Technical Content Writer contributing to Kloudfuse’s engineering and marketing communication efforts.

Read more →

Freelance Technical Content Writer

EverythingDevOps

April 2025

Freelance Technical Content Writer producing in-depth articles for platform-engineering and cloud-native startups.

Read more →

Author — K8sGPT Advanced Guide

Medium Publication

February 2025

Authored an advanced Kubernetes troubleshooting guide using GPTScript to automate diagnostics and accelerate incident resolution

Read more →

Automation Engineer

Zensoft Services

January 2025, Pune

Developed and maintained robust automation scripts using Qualitia and Selenium (Java) for both web and API testing workflows.

Read more →

Freelance Technical Content Writer

SigNoz

December 2024 — May 2025

Contributing in-depth technical articles on observability, OpenTelemetry, server monitoring, the Prometheus–Grafana stack, AI log analysis,

Read more →

DevOps Intern

OptAIoT Pvt Ltd

June 2023 — April 2024, Pune

Led the initiative of containerizing the company’s IoT Gateway on Raspberry Pi hardware, transforming it from a manually deployed system into a standardized, scalable, and portable deployment model.

Read more →

SDE — DevSecOps Intern

FlytBase

April 2024 — July 2024, Baner, Pune

Worked on performance testing, Kubernetes operations, and core platform security as part of the DevSecOps team for mission-critical drone automation systems.

Read more →

MLOps Intern

AI Planet

Beginning of Engineering Journey

Sept 2023, Leuven, Belgium

Automated GCP infrastructure deployment using Terraform Vault, and enabling secure, reproducible provisioning workflows for the GenAI platform.

Read more →

AI Planet Logo

Technical Content Writer

Hashnode

2022 — Beginning of Writing Journey

Worked on performance testing, Kubernetes operations, and core platform security as part of the DevSecOps team for mission-critical drone automation systems.

Visit Profile →

Skills

DevOps

Kubernetes, Docker, Argo CD

Cloud

AWS, GCP, Azure

IaC

Terraform, Ansible, Helm, CloudFormation

Monitoring

Prometheus, Grafana, SigNoz, Datadog

CI/CD

CircleCI, GitHub Actions, GitLab CI

Architecture Patterns

Serverless, Microservices, Event-Driven Systems

Others

Linux Troubleshooting,
Kubernetes Troubleshooting (K8sGPT + GPTScript),
Load Testing (k6)

Certifications

AWS Knowledge: Amazon EKS

Amazon Web Services (AWS)

Issued Dec 2023

Security, Docker, Helm, Kubernetes, EKS

Show Credential →

AWS Knowledge: Architecting

Amazon Web Services (AWS)

Issued Sep 2023

EKS, Solution Architecture

Show Credential →

AWS Knowledge: Cloud Essentials

Amazon Web Services (AWS)

Issued Jul 2023

AWS Basics

Show Credential →